
✅ 1. Redis 기반으로 개선한 이유
진행하고 있는 "e-커머스" 프로젝트에서
선착순 쿠폰 발급 기능은 비관적 락과 분산 락 등으로 동시성 이슈를 처리했습니다.
하지만 락 기반 제어 방식은
락 충돌과 대기 시간 증가로 인해 응답 지연과 성능 저하를 초래할 수 있다는 단점이 있습니다.
반면 Redis는 메모리 기반으로 빠른 속도를 제공합니다.
ZSet, Set 같은 자료구조로 중복 체크나 순서 정렬 같은 작업을 빠르게 처리하는 장점이 있습니다.
특히 선착순 쿠폰처럼 짧은 시간에 요청이 몰리고, 순서가 중요한 상황에서는
락보다 Redis의 원자적 연산과 정렬 구조가 더 효율적이라고 판단하였습니다.
✅ 2. 결론
Redis의 빠른 처리 속도와 원자적 연산을 활용해
전반적인 성능이 향상됨을 확인할 수 있었습니다.
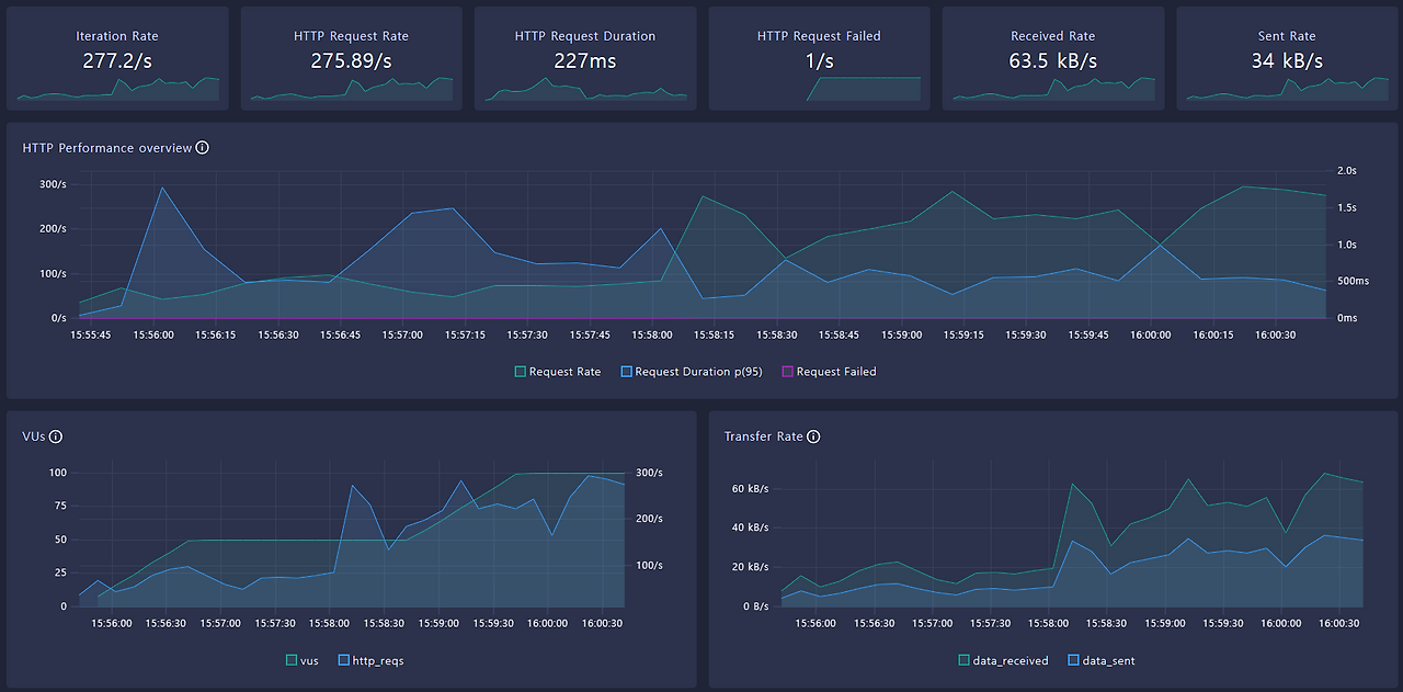
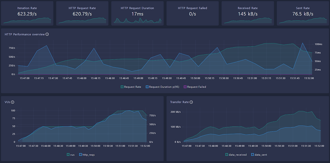
| 항목 | 비관적 락 | Redis 개선 코드 | 개선 효과 |
| Avg 응답 시간 | 256ms | 16ms | 🔻 15배 감소 |
| p95 응답 시간 | 655ms | 49ms | 🔻 약 13배 감소 |
| p99 응답 시간 | 983ms | 89ms | 🔻 11배 감소 |
| 평균 iteration duration | 360ms | 120ms | 🔻 3배 감소 |
| Request Rate | 161.88/s | 485.17/s | ⏫ 3배 증가 |
| http_req_failed | 0.83/s | 0/s | |
| 데이터 수신량 | 13.4MB | 40.6MB | ⏫ 3배 이상 증가 |
| 데이터 전송량 | 7.16MB | 21.5MB | ⏫ 3배 증가 |
K6 테스트 결과
❗️ 비관적락 코드 (선착순 쿠폰 발급)


💫 Redis 기반 개선 코드 (선착순 쿠폰 발급)


저는 (로직1) 유저의 쿠폰발급 요청처리와
(로직2) 실제 쿠폰 발급 처리(스케쥴러) 를 나누어 처리하는 방식을 택하였습니다.
이 방식은 다음과 같은 한계점을 가지고 있습니다.
❗ 문제점 및 보완 방법
| 문제점 | 보완 방법 |
| 1. 실시간성 부족 발급 요청이 즉시 처리되지 않아 사용자 입장에서 발급 결과 확인이 지연될 수 있음 |
사용자에게 "발급 요청 되었습니다" 등의 피드백 UI 제공 필요 |
| 2. 요청 유실 가능성 스케줄러 동작 중 예외나 장애 발생 시 Redis 대기열의 일부 요청이 누락되거나 처리되지 않을 수 있음 |
Redis 큐 방식의 구조적인 단점. 사실상 MQ 방식이 필요한 이유 |
| 3. 발급 실패 시 재처리 한계 DB 처리 중 예외 발생 시 Redis 재고 복원 및 기록 삭제를 시도하나 중간 실패 시 트랜잭션 보장이 어려움 |
트랜잭션이 필요한 경우 메시지 큐 기반 설계로 개선 |
| 4. 스케줄러 병목 가능성 단일 스케줄러로 모든 요청을 순차 처리할 경우, 대기열 길이에 따라 처리 병목 발생 가능 |
멀티 스레드 기반 스케줄러 또는 분산 워커 구조 도입 고려 |
그럼에도 대용량 트래픽이 몰리는 상황에서는
즉시 쿠폰 발급하는 것보다 로직을 분리하여 처리하는 방식이
더 안정적이라고 판단하였습니다.
이번 개선을 통해 Redis의 강점을 충분히 느낄 수 있었고
추후 Kafka 같은 메시징 시스템 도입으로 비동기 이벤트 처리 방식을 적용하면
시스템 안정성과 확장성이 더 높아질 것이라 생각됩니다.
✅ 3. Redis 기반 선착순 쿠폰 발급 처리 내용 상세
Redis 기반 선착순 쿠폰 발급은
(로직1) 사용자 요청 처리와 (로직2) 실제 쿠폰 발급 처리 두 단계로 나누어 구현하였습니다.
(로직1) 유저의 쿠폰발급 요청처리

(1) 사용자가 쿠폰 발급을 요청하면, Redis에서 중복 발급 여부를 SISMEMBER 명령으로 확인합니다.
(2) 중복 발급여부 확인 후, 요청을 대기열에 ZADD로 타임스탬프와 함께 추가합니다.
(3) 즉시 사용자에게 발급 요청 성공 응답을 반환합니다.
→ 빠른 ‘요청 성공’ 응답으로 사용자 경험은 개선하되,
실제 발급 여부는 후속 처리(로직2)를 통해 보다 안정적으로 판단하도록 하였습니다.
(로직2) 실제 쿠폰 발급 처리

(1)
스케줄러가 일정 간격으로 대기열에서 배치 단위(ZPOPMIN)로 요청을 꺼냅니다.
Set<String> poppedUsers = couponIssuePort.popRequests(requestKey, batchSize);
if (poppedUsers == null || poppedUsers.isEmpty()) {
return;
}
(2)
각 요청에 대해 다시 중복 발급 여부를 확인하며
이미 발급된 경우에는 DB에 실패 상태를 기록합니다.
/** 중복 발급 여부 체크 */
public boolean isIssued(String couponIssuedKey, String userId) {
return redisTemplate.opsForSet().isMember(couponIssuedKey, userId);
}
(3)
쿠폰 재고(DECR)를 차감하고
재고가 소진되면 쿠폰 상태를 FINISHED(재고 소진)로 변경합니다.
Long stockLeft = couponIssuePort.decrementStock(stockKey);
if (stockLeft == null || stockLeft < 0) {
// 재고 부족 시 재고 복구 및 쿠폰 상태 마감 처리
couponIssuePort.incrementStock(stockKey);
couponService.finishCoupon(couponId);
continue;
}
(4)
성공한 쿠폰 발급은 발급 기록(SADD)에 등록하고 발급 성공 상태를 DB에 저장합니다.
couponIssuePort.addIssuedUser(issuedKey, userIdStr);
try {
couponService.issueCoupon(new CouponCommand(Long.valueOf(userIdStr), couponId));
} catch (Exception e) {
// DB 발급 실패 시 발급 완료 등록 취소 및 재고 복구
couponIssuePort.removeIssuedUser(issuedKey, userIdStr);
couponIssuePort.incrementStock(stockKey);
throw e;
}
}
✅ 4. 테스트 세팅 내용
// k6 테스트 스크립트
import http from 'k6/http';
import { check, sleep } from 'k6';
export const options = {
stages: [
{ duration: '1m', target: 50 }, // 1분 동안 50명 점진적 증가
{ duration: '2m', target: 50 }, // 2분 동안 50명 유지
{ duration: '1m', target: 100 }, // 1분 동안 100명 점진적 증가
{ duration: '1m', target: 100 }, // 1분 동안 100명 유지
{ duration: '1m', target: 0 }, // 1분 동안 점진적 종료
],
thresholds: {
http_req_duration: ['p(95)<800'],
http_req_failed: ['rate<0.01'],
},
};
const MAX_USER_ID = 5000; // 5천명 유저 중 랜덤 선택
export default function () {
const userId = Math.floor(Math.random() * MAX_USER_ID) + 1;
const couponId = 1;
const url = `http://localhost:8080/api/v2/users/${userId}/coupons/${couponId}/issue`;
const res = http.post(url);
check(res, {
'status is 200 or 400 or 409': (r) => [200, 400, 409].includes(r.status)
});
sleep(0.1);
}
🔗 해당 프로젝트 깃헙
GitHub - developerOlive/hhplus-e-commerce: [항해플러스] 이커머스 서비스
[항해플러스] 이커머스 서비스. Contribute to developerOlive/hhplus-e-commerce development by creating an account on GitHub.
github.com
'Programming > 프로그래밍 내용 정리' 카테고리의 다른 글
| Apache Kafka 톺아보기 (0) | 2025.05.30 |
|---|---|
| [ 보고서 ] Kafka 도입을 통한 선착순 쿠폰 발급 기능 개선 (0) | 2025.05.29 |
| [ 보고서 ] 동시성 이슈 - 비관적 락 vs 낙관적 락 (0) | 2025.04.22 |
| [ 보고서 ] 정렬 인덱스, 필터 인덱스, 그 조합이 만드는 쿼리의 운명 (0) | 2025.04.17 |
| 대규모 트래픽 티켓팅 시스템 설계를 해보다. (0) | 2025.01.08 |